首页 | 收藏本站 | 免费注册|申请VIP会员|固定排名|广告服务
中国电气自动化网首页
PLC | 电  机 | 变 频 器 | 人机界面 | 运动伺服 | 控制传动 | 自动化软件
DCS | 传感器 | 通信网络 | 现场总线 | 数据采集 | 电气开关 | 数传测控
电源 | 嵌入式 | 仪器仪表 | 低压电器 | 机器视觉 | 工业安全 | 工控机
模具 | 电线电缆 | 电子元件 | 成套设备 | 液压气动 | 制 冷
机床 | 电力能源 | 机械设备 | 石油化工 | 矿业冶金 | 水工业
物流 | 轨道交通 | 汽车电子 | 工程机械 | 输 配 电 | 电 梯
产品 企业 供求 新闻
下载 视频 招聘 期刊 会展 培训 库存 论坛 访谈 维修  
热词:嵌入式 传感器 电源 主板 工控机 PLC 人机界面 变频器

您现在的位置:中国电气自动化网首页 >> 文库首页>>详细信息

苏州现代传媒广场酒店电能管理系统的设计与应用 
(发布日期:2019-4-29 16:35:34) 来源:
 
   

0  概述 

苏州现代传媒广场酒店位于现代传媒广场位于苏州工业园区湖东,西邻南施街,北靠翠园路,中央河以北,总建筑面积约32.8万平方米,总占地面积约3.77万平方米,计划总投资38亿元,是苏州国有单位投资额度较大的文化产业项目。整个项目地下三层,地上由两栋L型塔楼组成,建筑外观现代大气、新颖时尚。办公塔楼47层,高度214.8米,采用核心筒钢框架结构体系,裙房演播楼采用重型全钢结构;酒店塔楼41层,高度164.9米。

本项目为苏州现代传媒广场酒店的电能管理系统。根据配电系统管理的要求,需要对楼层配电箱出线分别进行电能管理,以保证用电的安全、可靠和效。

Acrel-3000型低压智能配电系统,充分利用了现代电子技术、计算机技术、网络技术和现场总线技术的新发展,对变配电系统进行分散数据采集和集中监控管理。对配电系统的二次设备进行组网,通过计算机和通讯网络,将分散的配电所的现场设备连接为一个有机的整体,实现电网运行的远程监控和集中管理。

1  系统结构描述

本监控系统主要实现苏州现代传媒广场酒店层和变电所0.4kV配电系统进行用电监控与电能管理。监控范围为398安科瑞自制的多功能电力仪表进行远程实时监控和电能管理,其中398PZ80L-E4/C。该系统398台智能监控设备,分25条总线,所有总线通过屏蔽双绞线拉至通讯管理机TCP/IP网络连接至值班室监控主机实现总线上仪表与监控主机的数据连通。

本监控系统采用分层分布式结构,即站控层,通讯层与间隔层;如图(1、(2)、(3所示:

916苏州现代传媒广场酒店电能管理系统能源管理系统-小结873.png 

图(1)低压网络拓扑图1

916苏州现代传媒广场酒店电能管理系统能源管理系统-小结888.png 

图(2)低压网络拓扑图2

916苏州现代传媒广场酒店电能管理系统能源管理系统-小结903.png 

图(3)低压网络拓扑图3

间隔设备层主要为:安科瑞多功能网络电力仪表、开关量、模拟量采集模块和智能断路器等。这些装置分别对应相应的一次设备安装在电气柜内,这些装置均采用RS485通讯接口,通过现场MODBUS总线组网通讯,实现数据现场采集。

网络通讯层主要为:串口服务器,其主要功能为把RS485信号转换成RS232信号,完成现场层和站控层之间的数据交互。

站控管理层:设有高性能工业计算机、显示器、UPS电源、打印机等设备。监控系统安装在计算机上,集中采集显示现场设备运行状况,以人机交互的形式显示给用户。

以上网络仪表均采用RS485接口和MODBUS-

RTU通讯协议,RS485采用屏蔽线传输,一般都采用二根连线,接线简单方便;通讯接口是半双工通信通信的双方都可以接收、发送数据但是在同一时刻只能发送或接收数据数据传输速率为10Mbps

RS485接口是采用平衡驱动器和差分接收器的组合,抗噪声干扰能力增强总线上允许连接多达32设备,传输距离为1.2km

2  电能管理系统主要功能

2.1  数据采集与处理

数据采集是配电监控的基础,数据采集主要由底层多功能网络仪表采集完成,实现远程数据的本地实时显示。需要完成采集的信号包括:三相电压U、三相电流I、频率Hz、功率P、功率因数COSφ、电度Epi、远程设备运行状态等数据。

数据处理主要是把按要求采集到的电参量实时准确的显示给用户,达到配电监控的自动化化和智能化要求,同时把采集到的数据存入数据库供用户查询。

2.2  人机交互

系统提供简单、易用、良好的用户使用界面。采用全中文界面,CAD图形显示低压配电系统电气一次主接线图,显示配电系统设备状态及相应实时运行参数,画面定时轮巡切换;画面实时动态刷新;模拟量显示;开关量显示;连续记录显示等。

2.3  历史事件

历史事件查看界面主要为用户查看曾经发生过的故障记录、信号记录、操作记录、越限记录提供方便友好的人机交互,通过历史事件查看平台,您可以根据自己的要求和查询条件方便定位您所要查看的历史事件,为您把握整个系统的运行情况提供了良好的软件支持。

2.4  数据库建立与查询

主要完成遥测量和遥信量定时采集,并且建立数据库,定期生成报表,以供用户查询打印。

2.5  用户权限管理

针对不同级别的用户,设置不同的权限组,防止因人为误操作给生产,生活带来的损失,实现配电系统的安全,可靠运行。可以通过用户管理进行用户登录、用户注销、修改密码、添加删除等操作,方便用户对账号和权限的修改。

2.6  远程报表查询

报表管理程序的主要功能是根据用户的需要设计报表样式,把系统中处理的数据经过筛选、组合和统计生成用户需要的报表数据。本程序还可以根据用户的需要对报表文件采用定时保存、打印或者召唤保存、打印模式。同时本程序还向用户提供了对生成的报表文件管理功能。

报表具有自由设置查询时间实现日、月、年的电能统计,数据导出和报表打印等功能。

3  案例分析

苏州现代传媒广场酒店电能管理系统监控区域为楼层配电箱,本项目针对楼层和变电所配电系统进行用电监控与电能管理。

现场所有回路采用PZ80L-E4/KC多功能仪表,其是针对电力系统、工矿企业、公共设施、智能大厦的电能管理需求而设计的网络电力仪表,它能测量所有常规电力参数,如:三相电压、电流、有功功率、无功功率、功率因数、频率、有功电度、无功电度等多种电参量。并且本仪表带有2路光电隔离开关量输入接点,这些接点可以配合智能断路器实现断路器的遥信操作。该系列网络电力仪表主要应用于变电站自动化、配电网自动化、小区电能管理、工业自动化、能源管理系统及智能建筑等领域。

低压配电二次图见图(4),功能有电量遥测主要监测运行设备的电参量,其中包括:线三相电压,电流,功率,功率因数,电能,频率等电参量及配出回路的三相电流;遥信功能实现显示现场设备的运行状态,主要包括:开关的分、合闸运行状态和通讯故障报警;断路器变位时会发出报警信号,提醒用户及时处理故障。  

916苏州现代传媒广场酒店电能管理系统能源管理系统-小结2570.png 

图(4)低压配电二次图

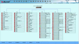
    遥信和遥测报警功能,主要完成对低压各出线回路的开关运行状态和负载进线监控,对开关变位和负载越限弹出报警界面指示具体的报警位置并声音报警,提醒值班人员及时处理。负载越限值在相应权限下可自由设置。具备历史查询功能。见图(5)。

916苏州现代传媒广场酒店电能管理系统能源管理系统-小结2700.png 

图(5 实时/历史遥信遥测报警信息查询

参数抄表功能,主要对低压各出线回路的电参数进线查询。支持任意时刻电参数查询,具备数据导出和报表打印等功能。该报表查询楼层各低压回路的电参数,主要包括:三相电流、有功功率和有功电度及变压器温度。该报表各回路名称和数据库关联,方便用户修改回路名称。见图(6)。

916苏州现代传媒广场酒店电能管理系统能源管理系统-小结2852.png 

                    图(6 参数抄表

用电量报表功能,可选择时间段进行查询,支持任意时间段电度累计查询,具备数据导出和报表打印等功能。为值班人员提供了可靠的电能报表。该报表各回路名称和数据库关联,方便用户修改回路名称。如下图所示,某段时间内的各配电回路的用电量,用户可以直接打印报表,可以以EXCEL格式另存到其他位置。 见图(7)。

916苏州现代传媒广场酒店电能管理系统能源管理系统-小结3033.png 

图(7 电能报表

系统通讯结构示意图,主要显示系统的组网结构,系统采用分层分布式结构,同时监测间隔层设备的通信状态。红色表示通讯故障,绿色表示通讯正常。见图(8)。

916苏州现代传媒广场酒店电能管理系统能源管理系统-小结3119.png 

图(8)系统通讯结构示意图

4  结束语

随着社会的发展及电力的广泛应用,电能管理系统已成为全国各地主要工程项目、标志性建筑/大型公共设施等大面积多变电所用户的必然选择,本文介绍的Acrel-3000电能管理系统在苏州现代传媒广场酒店的应用,可以实现对楼层和变电所配电回路用电的实时监控与电能管理,不仅能显示回路用电状况,还具有网络通讯功能,可以与智能网关、计算机等组成电能管理系统,方便值班人员的远程管理,利于节省电能抄表的时间,将信息化带入配电监控。系统实现对采集数据的分析、处理,实时显示变电所内各配电回路的运行状态,对分合闸、负载越限具有弹出报警对话框及语音提示,并生成各种电能报表、分析曲线、图形等,便于电能的远程抄表以及分析、研究。该系统运行安全、可靠、稳定,为变电所用户解决用电问题提供了真实可靠的依据,取得了较好的社会效益。2]

 

参考文献:

[1].任致程 周中. 电力电测数字仪表原理与应用指南[M]. 北京. 中国电力出版社. 2007. 4

[2].周中等编著. 智能电网用户端电能管理与电能管理系统产品选型及解决方案[M]. 北京. 机械工业出版社. 2011.10

 

作者简介:

戴金花,女,本科,江苏安科瑞电器制造有限公司,主要研究方向为智能建筑供配电监控系统。Email:daijinhua@email.acrel.cn QQ :2881068604 手机:18860995103 电话:0510-86179967 传真:0510-86179975 网址:http://www.jsacrel.cn/

 

 

 

 


 
江苏安科瑞电器制造有限公司
所在区域: 江苏.无锡 邮编: 214405
公司地址: 江苏省江阴市南闸镇东盟工业园区东盟路5号 联系人:仲晓栋 先生 (销售)
办公电话: 0510-86179967 传真: 0510-86179967
移动电话: 18795656237 电邮: 登录查看或通过本网留言
公司主页:
通过中国电气自动化网在线联系该用户:
关于:
需求意向:
* 验证码: 点击可刷新
 
用户: 密码:  
如果您还不是中国电气自动化网(www.ea-china.com)的注册用户,立刻免费注册

   企业新闻 更多
· 皮尔磁中国2026合作代理商与经...
· 皮尔磁:一个平台轻松管理设备全生...
· 皮尔磁:动态监控如何让高压氢储安...
· 皮尔磁:破晓而行,笃定向前...
· 皮尔磁2025年度回顾:人与机器...
· 数据密盾,量子可期:四信量子加密...
· 四信工业智能网关:打通数据壁垒,...
· 皮尔磁:新规之下,安全产品如何应...
  产品新闻 更多
· 皮尔磁:理解安全认证与标准:全球...
· 皮尔磁:规范安装与高效调试...
· 皮尔磁:安全门系统:鱼和熊掌兼得...
· 皮尔磁:终结计划外停机,从MYZ...
· 皮尔磁:PNOZmulti软件更...
· 皮尔磁:构筑工业数字时代的“双子...
· 皮尔磁:CRA全面解析:您的产品...
· 皮尔磁:PNOZmulti软件V...

广告服务 | 关于我们 | 网站地图 | 分类索引 | 服务条款 | VIP会员服务 |《电气自动化企业大全》| 版权声明

客服专线:0898-68552405     媒体合作QQ:910167442
中国电子商务服务联盟成员单位 琼ICP备17003754号
中国电气自动化网 版权所有 © Copyright By Electric Automation of China