首页 | 收藏本站 | 免费注册|申请VIP会员|固定排名|广告服务
中国电气自动化网首页
PLC | 电  机 | 变 频 器 | 人机界面 | 运动伺服 | 控制传动 | 自动化软件
DCS | 传感器 | 通信网络 | 现场总线 | 数据采集 | 电气开关 | 数传测控
电源 | 嵌入式 | 仪器仪表 | 低压电器 | 机器视觉 | 工业安全 | 工控机
模具 | 电线电缆 | 电子元件 | 成套设备 | 液压气动 | 制 冷
机床 | 电力能源 | 机械设备 | 石油化工 | 矿业冶金 | 水工业
物流 | 轨道交通 | 汽车电子 | 工程机械 | 输 配 电 | 电 梯
产品 企业 供求 新闻
下载 视频 招聘 期刊 会展 培训 库存 论坛 访谈 维修  
热词:嵌入式 传感器 电源 主板 工控机 PLC 人机界面 变频器

您现在的位置:中国电气自动化网首页 >> 文库首页>>详细信息

Acrel-2000电力监控系统在新疆阿勒泰地区哈萨克医医院南区医院二、三期建设项目的应用 
(发布日期:2019-5-7 14:23:09) 来源:
 
   

概述 

 新疆阿勒泰地区哈萨克医医院南区医院二、三期建设项目位于新疆阿勒泰市南部片区的山水街以南,榆林路以北,西邻红石路,东靠阿尔泰路。项目总建筑面积32343.42平方米,其中地上27408.42平方米,地下4935.00平方米。

本项目共有一间变电所,其中7面10kV高压柜;30面低压配电柜,合计130个低压进出线回路;值班室位于配电室隔壁。

需求分析

为保证生产管理用电负荷的统计与分析及对危险源实时监控。需要对现场的10KV高压配电柜0.4KV低压配电柜进行电压、电流、功率以及各开关量信号等参数进行实时在线监控。一旦监控点被监视参数异常,能够及时检测报警,有关人员采取必要的措施,避免安全事故的发生。自动抄表功能节省了人力物力,电流趋势曲线功能能够直观的显示各回路的工作状态与时间。

数据采集

自动采集现场所有10KV回路微机保护0.4KV回路多功能仪表的模拟量数据,自动采集现场开关状态以及故障状态等开关量数据。

支持实时采集、自动周期采集(定时采集)可配置周期(1分钟~24小时)。

支持多线程处理机制,提高数据采集效率,能同时对多个设备进行数据采集。

数据实时显示采用配电室主接线图直观显示模式,各回路开关断合以及故障状态直观可见。

数据查询与展示

要求能方便实现各级管理人员的查询,查询界面能适应各级管理人员的要求能够支持灵活的条件组合查询

数据展示功能按照不同用户的不同的权限,分为操作层、管理层、决策层三层用能展示。

权限管理

要求对不同用户赋予不同角色的权限,能授权到功能子菜单、具体档案记录、数据记录等。

系统要求具备合理完善的用户安全控制机制,能使应用环境中的信息资源得到有效地保护,防止信息的丢失、失窃和破坏。

故障报警

故障判断与报警具有故障自动判断并采用声光方式报警功能。报警类型包括开关故障,电压、电流超限,现场微机保护与监控系统通讯故障等。报警时间自动记入系统数据库,方便用户查询,工作人员可随时掌握新疆阿勒泰地区哈萨克医医院南区医院二、三期建设项目变电所配电回路的实时运行状态,发现变配电运行故障并作出相应处理,提高变配电的管理效率,提升电力系统安全性、可靠性。

2  系统方案

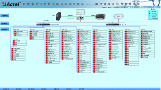
安科瑞Acrel-2000系统根据新疆阿勒泰地区哈萨克医医院南区医院二、三期建设项目现场实际情况,6台微机综保135台多功能仪表采用屏蔽双绞线11根总线直接接至监控室操作台内通讯管理机上,保障了变电所电力监控系统传输的稳定性与实时性。如下图所示:

961Acrel-2000电力监控系统在新疆阿勒泰地区哈萨克医医院南区医院二、三期建设项目的应用1281.png 

                            系统结构拓扑

1)站控管理层

站控管理层针对电力监控系统的管理人员,是人机交互的直接窗口。在新疆阿勒泰地区哈萨克医医院南区医院二、三期建设项目中主要指置于监控室的监控主机

2)网络通讯层

通讯层主要是由以总线网络组成。总线网络的主要功能是实现现场微机保护及低压多功能仪表站控管理层之间的数据交互,使配电系统管理集中化、信息化、智能化,极大提高了配电系统的安全性、可靠性和稳定性,达到了无人值守的目的。

3)现场设备层

现场设备层是数据采集终端,主要由10KV配电柜上的微机保护装置以及0.4KV低压配电回路的多功能电力仪表组成,智能设备通过屏蔽双绞线RS485接口,采用MODBUS通讯协议总线连接接入监控主机进行组网,实现远程控制。

微机保护装置及低压电力仪表现场连接示意

现场微机保护装置以及低压多功能电力仪表以手拉手方式通过屏蔽双绞线(RVSP2*1.0)进行通讯连接,每根总线连接微机保护数量5只左右低压电力仪表25只左右。具体连接示意图如下所示:

961Acrel-2000电力监控系统在新疆阿勒泰地区哈萨克医医院南区医院二、三期建设项目的应用1716.png 

通讯线路连接示意图

 

3  系统功能

配电所实时监控系统图为主监控画面,主要实时监测新疆阿勒泰地区哈萨克医医院南区医院二、三期建设项目变电所内所有配电回路的运行状态。在系统图中可以直观的看到每路10KV配电柜及低压进出线回路的运行参数和状态,如:三相电压、电流、有功功率、无功功率、功率因数、频率等。

事件告警记录功能,主要完成对查询时间段内出现的报警信息事件记录以及发生时间,为值班人员提供依据并且分析事故发生的原因

参数抄表功能,主要对10KV配电柜及低压配电各回路的电参数进行询。支持任意时刻电参数查询,具备数据导出和报表打印等功能。该报表各回路名称和数据库关联,方便用户修改回路名称。

用电量报表功能,可选择时间段进行查询,支持任意时间段分回路电度累计查询,具备数据导出和报表打印等功能。为值班人员提供了可靠的电能报表。该报表各回路名称和数据库关联,方便用户修改回路名称。如下图所示,用户可以直接打印报表,可以以EXCEL格式另存到其他位置。

系统通讯结构示意图,主要显示系统的组网结构,系统采用分层分布式结构,同时监测间隔层设备的通信状态。红色表示通讯正常,绿色表示通讯异常。

961Acrel-2000电力监控系统在新疆阿勒泰地区哈萨克医医院南区医院二、三期建设项目的应用2215.png 

通讯结构示意图

负荷曲线界面,可以查询各个回路的历史功率负荷曲线如下图所示:

961Acrel-2000电力监控系统在新疆阿勒泰地区哈萨克医医院南区医院二、三期建设项目的应用2257.png 

负荷曲线

电流上限报警值设置,可以自由设置各个回路每相电流的上限值,当回路的运行电流超过设定值时,弹出报警提示如下图所示:

961Acrel-2000电力监控系统在新疆阿勒泰地区哈萨克医医院南区医院二、三期建设项目的应用2323.png 

电流上限设置

权限管理,可以给不同的用户设置不同的权限,防止越权操作如下图所示:

961Acrel-2000电力监控系统在新疆阿勒泰地区哈萨克医医院南区医院二、三期建设项目的应用2367.png 

用户权限设置

4  结束语

在当今配电设施的应用中,大型公共建筑的配电安全性至关重要,本文介绍的Acrel-2000电力监控系统在新疆阿勒泰地区哈萨克医医院南区医院二、三期建设项目的应用,可以实现对配电所供配电回路用电的实时监控。系统实现对采集数据的分析、处理,实时显示中心配电室内各10KV配电柜回路以及0.4KV低压配电进出线回路的运行状态,对分合闸、负载越限具有弹出报警对话框、报警声音提示,该系统运行安全、可靠、稳定,保证了大型公共建筑的用电可靠度

 

参考文献:

[1].任致程 周中. 电力电测数字仪表原理与应用指南[M]. 北京. 中国电力出版社. 2007. 4

[2].周中等编著. 智能电网用户端电力监控与电能管理系统产品选型及解决方案[M]. 北京. 机械工业出版社. 2011.10

 

作者简介:

戴金花,女,本科,江苏安科瑞电器制造有限公司,主要研究方向为智能建筑供配电监控系统。Emaildaijinhua@email.acrel.cn QQ 2881068604 手机:18860995103 电话:0510-86179967 传真:0510-86179975 网址:http://www.jsacrel.cn/


 
江苏安科瑞电器制造有限公司
所在区域: 江苏.无锡 邮编: 214405
公司地址: 江苏省江阴市南闸镇东盟工业园区东盟路5号 联系人:仲晓栋 先生 (销售)
办公电话: 0510-86179967 传真: 0510-86179967
移动电话: 18795656237 电邮: 登录查看或通过本网留言
公司主页:
通过中国电气自动化网在线联系该用户:
关于:
需求意向:
* 验证码: 点击可刷新
 
用户: 密码:  
如果您还不是中国电气自动化网(www.ea-china.com)的注册用户,立刻免费注册

   企业新闻 更多
· 皮尔磁中国2026合作代理商与经...
· 皮尔磁:一个平台轻松管理设备全生...
· 皮尔磁:动态监控如何让高压氢储安...
· 皮尔磁:破晓而行,笃定向前...
· 皮尔磁2025年度回顾:人与机器...
· 数据密盾,量子可期:四信量子加密...
· 四信工业智能网关:打通数据壁垒,...
· 皮尔磁:新规之下,安全产品如何应...
  产品新闻 更多
· 皮尔磁:理解安全认证与标准:全球...
· 皮尔磁:规范安装与高效调试...
· 皮尔磁:安全门系统:鱼和熊掌兼得...
· 皮尔磁:终结计划外停机,从MYZ...
· 皮尔磁:PNOZmulti软件更...
· 皮尔磁:构筑工业数字时代的“双子...
· 皮尔磁:CRA全面解析:您的产品...
· 皮尔磁:PNOZmulti软件V...

广告服务 | 关于我们 | 网站地图 | 分类索引 | 服务条款 | VIP会员服务 |《电气自动化企业大全》| 版权声明

客服专线:0898-68552405     媒体合作QQ:910167442
中国电子商务服务联盟成员单位 琼ICP备17003754号
中国电气自动化网 版权所有 © Copyright By Electric Automation of China